怎样B站如何通过粉丝群体筛选up主合作?

玩具
飞瓜轻数 2022-07-12 16:12:20
快速筛选up主

工具/原料

联网的电脑

方法/步骤

1/4分步阅读

在“up主搜索”中按粉丝属性筛选条件,通过粉丝总数范围、粉丝性别找到目标粉丝覆盖的up主

[图]2/4

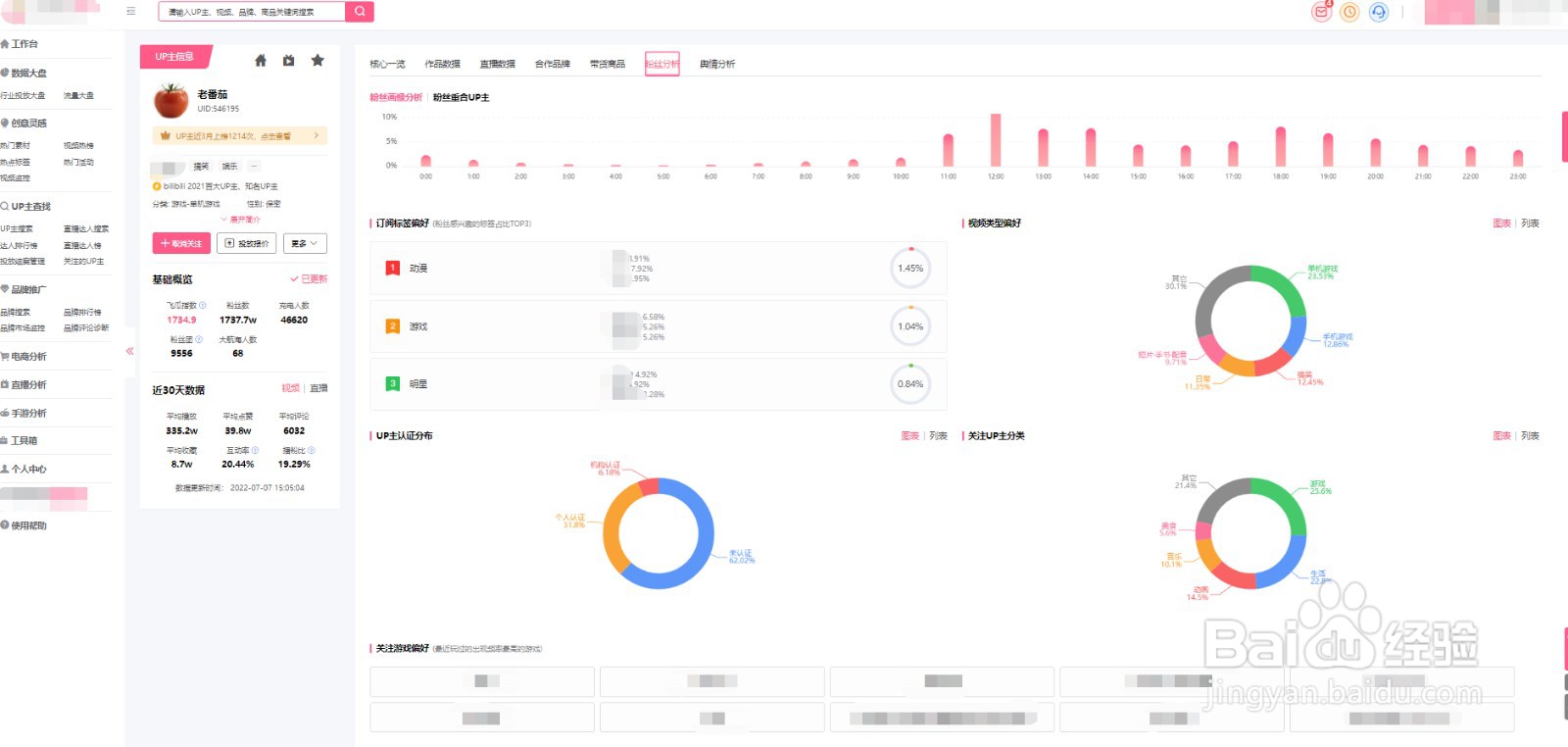
点击进入up主分析主页,在“粉丝分析”中查看粉丝的关注焦点以及粉丝画像的基础数据包含粉丝性别、星座、活跃时间分布、订阅标签偏好、视频类型偏好、up主认证分布、关注up主分类、关注游戏偏好等

[图]3/4

在视频和关注的up主分类偏好中汇总up主的粉丝关注的视频和达人类型,能够直观了解up主粉丝的喜好

[图]4/4

点击粉丝重合度分析,选择合适且性价比高的粉丝群体的up主并查看详细粉丝信息数据分析,能够了解有哪些up主粉丝重合,哪些类型、粉丝数、重合度多少等数据

[图]

编辑于2022-07-12,内容仅供参考并受版权保护

相关热门经验知识

  1. 怎样快速记忆英语单词

    我们在初高中学习英语时常常比较侧重于语法的学习,往往忽视了词汇量的积累,而掌握词汇量的多少已经成为衡量一个人外语水平的重要标志。有时或许我们也认识到了这一点,但往往记忆的效果不理想,也做不到持之以恒,常常是即兴记忆。...

  2. 2021年的法定节假日怎样安排的?

    2021年的法定节假日有元旦节、春节、清明节、劳动节、端午节、中秋节和国庆节。每个法定节假日该休息哪几天呢?下面我们一起来了解下吧。提前了解法定节假日的安排,可以提前计划出行,出行的时候建议要注意安全。 ...