这里怎样查询商品在快手直播间的销售成绩?

内科
有话必须说 2021-08-05 10:57:10
怎样才能查询快手直播间的销售成绩呢?下面就来介绍我的经验
  • 品牌型号:小米AIR 13.3
  • 系统版本:电脑Windows10

方法/步骤

1/5分步阅读

首先,找到想要查询的那场直播。

①点击左侧导航栏下的“查直播”

②输入查询的直播名称的关键词

[图]2/5

点击“直播详情”,即可获得该场直播的详细信息。

[图]3/5

如图所示即为商品在该场直播间的销售成绩。可以获得该场直播的本场销量和本场销售额。

[图]4/5

点击“商品详情”即可获得关于该商品更加详细的信息。

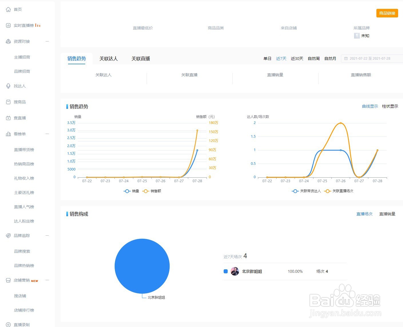
[图]5/5

如图所示,可以获取该商品的销售趋势、销售构成等信息

[图]

相关热门经验知识

  1. 怎样快速记忆英语单词

    我们在初高中学习英语时常常比较侧重于语法的学习,往往忽视了词汇量的积累,而掌握词汇量的多少已经成为衡量一个人外语水平的重要标志。有时或许我们也认识到了这一点,但往往记忆的效果不理想,也做不到持之以恒,常常是即兴记忆。...

  2. 2021年的法定节假日怎样安排的?

    2021年的法定节假日有元旦节、春节、清明节、劳动节、端午节、中秋节和国庆节。每个法定节假日该休息哪几天呢?下面我们一起来了解下吧。提前了解法定节假日的安排,可以提前计划出行,出行的时候建议要注意安全。 ...